(Video presentation and interview below) This is how you chime in during the debate and argue for BIP110, create a website that shows the spammer and scammer’s harmful behavior on the Bitcoin Blockchain in a quantifiable way. I’m sure they’re going to demonize Renaud Cuny for this one, but as you can see below 37% of the block space is SPAM, and I’ve included the trend line that shows it increasing. This is an assault on node runners by people hacking Bitcoin unethically for things not related to payments. My nodes are set to filter and not relay any of these transactions nor hold them in the mempool, and my mempool size is a lot lower than what mempool.space shows, along with much lower bandwidth rates. I also took a hard line and set OP_RETURN to zero filtering all OP_RETURN transactions.

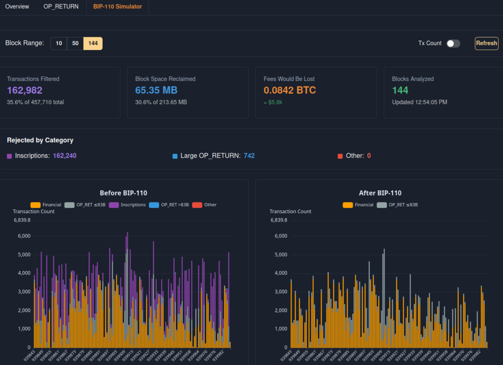
This is the BIP-110 Simulator that shows how it would have affected the last 144 blocks, with saving 65.35 MB and filtering 162,982 non-financial transactions. Primarily it’s the Inscription trash, which is also blowing up the UTXO set.

This is a podcast interview of Renaud Cuny worth a listen too.